Ко је заиста заслужан за продају? Разумевање модела атрибуције у аналитици
Продаја расте, буџети се троше, али да ли заиста знате шта од тога ради посао? У мору кампања, објава на друштвеним мрежама и послатих мејлова, лако је изгубити нит о томе где је купац заправо преломио. Док је традиционални маркетинг често био пуцање у празно, дигитални свет нам је донео моћну алатку − податке.
Ипак, имати податке и знати шта с њима су две различите ствари. Ту на сцену ступа Гугл аналитика 4. Да видимо шта је атрибуција и како функционише, шта извештаји заправо значе и како да на најбољи начин читате податке које аналитика даје.
Мала напомена пре него што кренемо. Оно што смо годинама звали конверзије, Гугл је у свом интерфејсу преименовао у Key Events. Како бисмо лакше пратили суштину, овде ћемо се држати термина конверзије, јер је природнији и јаснији.
Шта је атрибуција?
Могли бисмо да кажемо да је атрибуција звучна реч за заслугу. Када неко купи на вашем сајту или попуни контакт форму, атрибуција одлучује која маркетиншки канал добија заслугу за њу. Зашто је ово важно? Често се догађа да је за једну продају било неопходно неколико различитих канала, па тако, на пример, купац вас може пронаћи преко Гугл претраге у понедељак, кликнути на Фејсбук оглас у среду, а онда у петак директно укуцати URL и купити. Три додирне тачке, а само једна продаја. Ко ту сада добија заслугу и како да ви као власник бизниса знате који канал је онај прави? Одговор се мења у зависности од тога који модел атрибуције користите у GA4.
Гугл аналитика 4 (GA4) нуди три главна модела атрибуције који помажу да расподелимо заслуге за конверзије. GA4 подразумевано користи атрибуцију засновану на подацима (data-driven attribution). У преводу на српски језик то би значило следеће: уместо некадашњег правила попут „дај сву заслугу последњем клику” или „подели равномерно”, GA4 гледа стварне податке − пут који људи пролазе пре конверзије и користи машинско учење да утврди које додирне тачке имају највећи утицај на то да ли људи купују од вас.
Data-driven- модел заснован на подацима
Ово је најпрецизнији начин посматрања продаје јер не користи фиксна правила, већ учи директно из ваших података. Уместо да фаворизује само први или последњи клик, алгоритам анализира хиљаде успешних и неуспешних путања и притом поставља питање: „Колико је вероватноћа продаје опала ако уклонимо одређени канал са пута?”.
На основу тог одговора, систем дели заслугу сваком каналу, јер ако је неки оглас био кључан да корисник уопште размисли о куповини, он ће добити свој фер део колача, чак и ако није био последњи. Ако се ваш клик на Гугл огласима (Google Ads) појављује у великом проценту путања до конверзије, Google Ads добија више заслуга. Ако се њузлетер константно појављује непосредно пре куповине, и он добија више заслуге.
Пример (Data-driven):
Путања: Paid search − Social − Organic. Ако присуство огранског клика подиже вероватноћу конверзије са 2% на 3%, модел препознаје тај скок од 50% и додељује му одговарајућу тежину у укупној заслузи.
Last click − фокус на финални корак
Овај модел је традиционалнији и фокусира се на сам крај пута. Он 100% заслуге приписује последњем каналу преко којег је корисник дошао пре саме куповине. Специфичност овог модела је што он свесно игнорише директан саобраћај (Direct). Логика која се користи је следећа: ако је неко директно укуцао вашу адресу, вероватно је то урадио јер га је неки маркетиншки канал пре тога на то подстакао. Зато систем тражи последњи „опипљив” извор саобраћаја.
Примери доделе заслуга:
Display − Social − Paid Search − Organic Search → 100% Organic Search
Display − Social − Paid Search − Email →100% Email
Display − Social − Paid Search − Direct → 100% Paid Search (Direct
се игнорише)
Direct → 100% Direct (Само ако нема других извора)
Google Paid channels last click − фокус на инвестицију
Овај модел је намењен онима који желе да виде искључиво утицај Google Ads
кампања (уколико их имају). Модел сву заслугу (100%) даје последњој Google Ads реклами на коју је корисник кликнуо док се сви остали канали (друштвене мреже, органска претрага, мејлови) прескачу у овој анализи. Уколико се деси да на путу до конверзије уопште нема Гугл огласа, модел се аутоматски враћа на претходни (Last click) принцип како конверзија не би остала непозната.
Примери доделе заслуга:
Display – Social – Paid Search – Organic Search → 100% Paid Search
Display – Social – YouTube Ad – Email → 100% YouTube
Display – Social – Email – Direct → 100% Email
(нема Гугл огласа на путањи)
Где могу да видим овде податке?
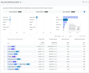
Key event attribution paths извештај
Key event attribution paths извештај помаже вам да разумете различите кораке које корисници предузимају пре него што дођу до конверзије. Такође, показује како се заслуга (Credit) додељује свакој интеракцији на том путу. Извештај визуелно приказује путовање корисника и нуди табелу са метрикама као што су број интеракција, приход и време потребно за конверзију.
Како приступити извештају
- У Гугл аналитици кликните на Аdvertising (Оглашавање) са леве стране.
- У падајућем менију Key events изаберите Key event attribution paths

Визуализација података (Touchpoints)
Извештај дели пут корисника на три дела како би се видело који канали најбоље функционишу у различитим фазама:

Делимична заслуга (енг. fractional credit)
Ако се користи Data-driven модел атрибуције, приметићете децималне бројеве у колонама (погледати Organic Search на фотографији). То је зато што систем дели заслугу за једну конверзију на више канала који су јој допринели.
На пример, корисник кликне на Гугл оглас, па касније на Фејсбук оглас и купи производ. Оба канала ће добити део заслуге који у збиру даје 1.0.
Табела са подацима и метрике
Табела пружа детаљан преглед учинка канала кроз следеће колоне:
- Key events − укупан број реализованих конверзија
- Purchase revenue − приход остварен од конверзија
- Days to key event − просечан број дана од прве интеракције до конверзије
- Touchpoints to key event − просечан број корака (кликова/посета) потребних да корисник изврши конверзију
Key event attribution models извештај
Извештај о моделима атрибуције (attribution models) омогућава вам да упоредите метрике користећи Last click и Data-drive модел атрибуције. Циљ је да видите како промена модела мења процењену вредност ваших маркетиншких канала.
Како приступити извештају
- У Гугл аналитици кликните на Advertising (Оглашавање) у левом менију.
- Идите на секцију Attribution − Attribution models.

Анализа и поређење података
Главна табела приказује податке разврстане по примарној групи канала (енг. Primary channel group). За сваки канал можете упоредити две кључне метрике кроз два различита модела истовремено.
- Key events − број конверзија које су приписане одређеном каналу према изабраном моделу
- Revenue − износ прихода приписан том каналу (израчунава се на исти начин као и Purchase revenue)
- % Change − ова колона је најважнија за анализу. Она показује колико се проценат заслуге (за конверзије или приход) повећава или смањује када пређете са једног модела атрибуције на други. Погледајмо два примера.
Organic Search (Органска претрага) у % Change колони
- Key events % Change: -7.25%
- Revenue % Change: -9.2%
Како читати податке?
Када пређемо са Last click на Data-driven модел, број конверзија и приход који се приписују органској претрази опадају. Ово значи да је органска претрага често била последњи корак који су људи направили пре него што су завршили куповину. Међутим, Data-driven модел је препознао да су и други канали (пре тог последњег клика) били заслужни за ту продају, па је део заслуге „одузео” органској претрази и доделио га другим каналима на путу.
Paid search (Google Ads) у % Change колони
У реду број 3 ситуација је обрнута:
- Key events % Change: +10.47%
- Revenue % Change: +22.72%
Шта ови подаци значе?
Када се користи паметнији модел (Data-driven), плаћена претрага добија знатно више заслуге него у старом моделу. У овом случају, плаћене рекламе играју кључну улогу у средини или на почетку пута корисника, а не само на самом крају. Подаци показују да би без ових огласа било много мање продаја, чак и ако они нису увек били последња ствар на коју је корисник кликнуо. Ово, на пример, може да оправда веће улагање у Paid Search, јер он доноси 22,72% више вредности него што обичан извештај показује.
Дакле, да резимирамо.

Честе грешке које можемо да направимо
Гледање у Гугл аналитику понекад може да делује као гледање у шољу − ако не знате шта тражите, лако ћете видети оно што желите да видите, а не оно што се стварно дешава. Пре него што исечете буџет за неки канал или сав новац пребаците на други, важно је да препознате пар класичних замки у које можете да упаднете.
Давање целокупне заслуге последњем клику
Ово је подразумевани ментални модел који већина људи има: „Људи су кликнули на Гугл рекламу и купили, значи Google Ads ради.” Али можда су корисници видели ваш Инстаграм пост три пута пре тога или прочитали блог пост. Укидање неког од ова два канала може негативно да утиче на перформансе Гугл реклама.
Тумачење „директног” саобраћаја као свести о бренду
Дирецт канал у GA4 често значи да GA4 не зна прецизно одакле је посета дошла. Да, део тога су свакако људи који куцају ваш URL, али ту спадају и остали линкови који се не могу прецизно испратити. Ако је директан саобраћај сумњиво висок, вероватно имате празнину у праћењу − а не експлозију свести о бренду. Често је решење за превелики Direct саобраћај увођење UTM параметара на линкове које шаљете у мејловима или стављате у БИО на Инстаграму − тако ћете аналитици јасно рећи одакле је неко дошао.
Доношење одлука на основу премало података
Моделима атрибуције је потребан обим да би добро функционисали. Ако имате 10 конверзија месечно, дата-дривен модел неће имати довољно узорака да дâ поуздане податке. У том случају, фокусирајте се на једноставније питање о томе који канал доноси највише конверзија и немојте превише размишљати о поређењу модела за сада.
Мењање свега одједном
Ако померите буџет са три канала истовремено, нећете знати која промена је изазвала резултат. Мењајте једну ствар у једном тренутку. Сачекајте 2-4 недеље и онда процените.
Поређење различитих временских периода без контекста
Децембар наспрам јануара увек ће изгледати различито за већину фирми. Поредите са истим периодом прошле године или имајте сезоналност на уму.
Атрибуција је супер, али, нажалост, није савршена
Атрибуција у GA4 је корисна, али има слепе тачке. Познавање тих ограничења чува вас од претераног ослањања на податке. Ово су само неки од њих:
Офлајн конверзије − ако вас неко позове или уђе у вашу радњу након што је видео оглас, GA4 не може да повеже те две тачке аутоматски. Било би потребно да увезете податке о офлајн конверзијама или да можда користите праћење позива.
Путања преко више уређаја − неко претражује на телефону, а купује на лаптопу. GA4 може да повеже те посете само ако је корисник пријављен на Гугл налог или на ваш сајт (преко User-ID-а). За већину малих фирми, неке путање ће бити подељене између уређаја и изгледаће као да су их урадиле две различите особе.
Импресије и прегледи − GA4 прати кликове и посете и нема појма да ли је неко видео ваш билборд, чуо вас у подкасту или сазнао за вас преко флајера. Атрибуција покрива само дигиталне додирне тачке на које су људи кликнули.
Потпуно „зашто” − атрибуција говори шта се десило, не и зашто. Органска претрага добро конвертује − одлично. Али да ли је то због вашег SEO рада? Препознатљивости бренда? Корисног садржаја? Атрибуција свакако усмерава у правом смеру, али за прави одговор морате копати дубље.
Уместо закључка
Атрибуција није ту да бисмо пронашли један „магичан” канал који ради сав посао, већ да бисмо разумели како сви ваши канали сарађују као тим. У дигиталном маркетингу ретко ко купује „из прве” − свака објава, сваки оглас и сваки њузлетер су коцкице у мозаику који градите са својим купцима.
Права вредност ових извештаја лежи у томе да престанете да доносите одлуке на основу осећаја и почнете да улажете тамо где подаци показују стваран утицај. Фирма која разуме да јој, на пример, друштвене мреже отварају врата и упознају људе са брендом, а да имејл (Email) на крају затвара продају, увек ће трошити буџет паметније од оне која нагађа у мраку.
Зато, следећи пут када видите пад у конверзијама, немојте одмах гасити огласе или укидати одређене канале. Завирите у GA4 извештаје, можда ћете открити да тај канал који наизглед не продаје заправо храни све остале. Подаци су ту да вам осветле пут, ваше је само да их правилно прочитате.

